Производители мониторов нередко пытаются выделить свои продукты с помощью уникальных или попросту редких функций и/или технологий. Так, в своё время компания Gigabyte представила линейку мониторов с литерой M и слоганом «Первый KVM-монитор». Несмотря на сомнительность подобных заявлений даже и 5 лет назад (что уж говорить про 2025 год), производитель продолжает следовать выбранной стратегии. А она, прямо скажем, доказала свою состоятельность.
Объективно говоря, за прошедшие годы модели этой серии показали себя с наилучшей стороны, успели завоевать много наград и продолжают оставаться лучшими по соотношению «цена/качество» в разных сегментах рынка.

Если же оценивать сегмент OLED, то производитель предпочёл активно развивать старшую серию — AORUS, слегка позабыв про M, которую теперь величают MO (где вторая буква обозначает OLED). Рассматриваемая сегодня новинка получила название Gigabyte MO34WQC2. Она использует обновлённую QD-OLED-панель от компании Samsung Display с увеличенной до 240 Гц частотой развёртки. Давайте проверим монитор в деле и узнаем, не растерял ли он часть «фишек», заложенных в базис М-серии.
⇡#Технические характеристики
Монитор Gigabyte MO34WQC2 был анонсирован в мае 2024 года совместно с чуть более доступной версией MO34WQC, имеющей сниженную частоту развёртки — 175 Гц. Выход мониторов в продажу был запланирован на середину лета того же года, а первые сведения об обоих продуктах появились ещё в январе на выставке CES 2024.
Заявленная рекомендованная стоимость продукта на территории США – $1 069, но на момент тестирования (февраль 2025 года) новинку можно было приобрести за $799-879. Доступна она в официальной рознице и на территории РФ – крупные игроки рынка просят за Gigabyte MO34WQC2 от 105 до 120 тысяч рублей, а в некоторых случаях цена доходит до 140 тысяч и даже выше. Встречаются и уникальные предложения на различных распродажах, когда герой обзора разлетается за 88-90 тысяч рублей как горячие пирожки – в этом случае редким конкурентам остаётся завидовать. Но не будем о грустном (для других компаний — и радостном для Gigabyte) и начнём разбор технических характеристик.
| Gigabyte MO34WQC2 | |
| Экран | |
| Диагональ, дюймы | 34,18 |
| Соотношение сторон | 21:9 |
| Покрытие матрицы | Полуглянцевая плёнка, антибликовое |
| Стандартное разрешение, пикс. | 3440 × 1440 |
| PPI | 110 |
| Параметры изображения | |
| Тип матрицы | QD-OLED (Samsung Display), Curved 1800R |
| Пиксельная структура | Triangle RGB |
| Заявленный цветовой охват | 99 % DCI-P3 |
| Макс. яркость, кд/м2 | 250 (в среднем)/1000 (пиковая HDR, 3 % APL) |
| Контрастность статическая | 1500000 : 1 / Бесконечность |
| Количество отображаемых цветов | 1,07 млрд (8 бит + FRC/10 бит) |
| Частота вертикальной развёртки, Гц | 48-240 (активный диапазон) |
| Адаптивная синхронизация | G-Sync Compatible (неоф.), AMD FreeSync Premium Pro, Adaptive-Sync |
| Время отклика, мс | 0,03 мс (GtG), сертификат ClearMR 13000 |
| Поддержка HDR | HDR10, VESA DisplayHDR True Black 400 |
| Максимальные углы обзора по горизонтали/вертикали, ° |
178/178° |
| Разъемы | |
| Видеовходы | 2x HDMI 2.1 (до 240 Гц, 10 бит); 1x DisplayPort 1.4a (до 240 Гц, 10 бит); 1х USB Type-C (DP Alternate Mode, PowerDelivery 18 Вт, до 240 Гц) |
| Видеовыходы | Нет |
| Дополнительные порты | 1x Audio-Out (3,5 мм); 1x Audio-In (3,5 мм): 2х USB 3.2 Type-A |
| Встроенные колонки: число х мощность, Вт | 2 x 3 |
| Физические параметры | |
| Регулировка положения экрана | Угол наклона (от -5 до 20°), изменение высоты (130 мм), поворот вправо/влево (от -30 до 30°) |
| VESA-крепление: размеры (мм) | Есть (100х100 мм) |
| Крепление для замка Kensington | Да |
| Блок питания | Встроенный |
| Потребляемая мощность: максимальная / типичная / в режиме ожидания (Вт) | НД / 48 / 0,5 |
| Габаритные размеры (с подставкой), Д × В × Г, мм |
812 × 465-595 × 244 |
| Габаритные размеры (без подставки), Д × В × Г, мм |
812 × 361 × 106 |
| Масса нетто (с подставкой), кг | 9,86 |
| Масса нетто (без подставки), кг | 6,68 |
| Ориентировочная цена | ~105 000-140 000 рублей |
Gigabyte MO34WQC2 оснащен новейшей 34,18-дюймовой QD-OLED-панелью со степенью изгиба 1800R, которую некоторые относят к так называемому поколению 2.5 Gen. Матрица имеет рабочее разрешение UWQHD — 3440 × 1440. Это обеспечивает плотность пикселей в 110 ppi и отсутствие необходимости в использовании системы масштабирования ОС.
Заявленная максимальная яркость монитора в SDR-режиме составляет 250 нит при 100%-м заполнении экрана белым цветом. Это весьма впечатляющий показатель, особенно если учесть, что у большинства современных OLED-телевизоров, даже с небольшой диагональю (41,5-48 дюймов), максимальная яркость в аналогичных условиях составляет всего 120–140 нит.
Применение технологии «квантовых точек» позволило значительно расширить цветовой охват. Для новинки производитель указывает значение 99 % DCI-P3, но не говорит про два других основных стандарта. Тем не менее мы можем с уверенностью сказать, что монитор также обеспечивает широкое покрытие AdobeRGB и достойные результаты по стандарту Rec.2020, не говоря уже о полном соответствии sRGB с его существенным перекрытием по объёму.
Сама QD-OLED-матрица является 10-битной, но работает ли она по схеме 8 бит + FRC или в «чистом» 10-битном режиме – можно только догадываться.
Монитор официально сертифицирован по стандарту VESA DisplayHDR 400 True Black. Как и другие устройства с аналогичной матрицей, она теоретически должна достигать пиковых значений яркости до ~1000 нит на небольших участках экрана (при заполнении около 3 % APL). Для достижения максимальных значений требуется активация режима HDR и корректировка некоторых настроек в меню дисплея. Также монитор обладает полноценной поддержкой формата HDR10, что расширяет возможности работы с HDR-контентом.
|
|
|
Коэффициент контрастности благодаря особенностям технологии OLED и применению светопоглощающей подложки фактически стремится к бесконечности. Однако, как и у ряда других OLED-устройств на рынке, у новинки официально заявлено значение 1 500 000:1, что, впрочем, больше номинальный ориентир для пользователей.
За последние 3 года у нас накопился большой опыт работы с OLED-мониторами и телевизорами разных производителей. Благодаря этому мы знаем, что в современных QD-OLED-решениях всех трёх поколений поляризационный слой не применяется. Поверхность экрана — полуглянцевая, с характерным фиолетово-розовым оттенком на свету как у полуглянцевых, так и у матовых модификаций.
В условиях яркого внешнего освещения, когда свет попадает на экран, воспроизводимый чёрный цвет становится заметно светлее, чем чёрная нерабочая зона матрицы, которая обрамляет экран тонкой, в несколько миллиметров, полосой. Это действительно удивляет, особенно если сталкиваешься с таким эффектом впервые, ожидая увидеть «идеальный чёрный» при любых условиях. К сожалению, в данном случае это ожидание не оправдывается полностью. Черный на QD-OLED будет только в отсутствие внешнего освещения.

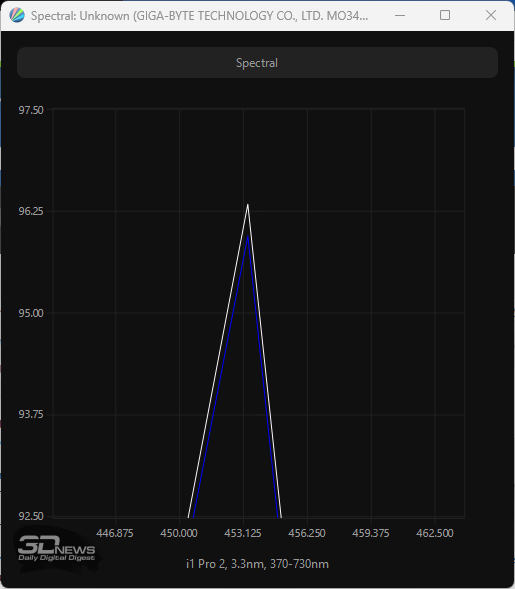
QD-OLED-матрица в мониторе Gigabyte разработана в соответствии с современными стандартами безопасности: синий пик в спектре подсветки смещён в безопасную область на 453,5 нм. Такая технология, известная как «аппаратный фильтр синего» или Low Blue Light (в рамках стандарта TÜV Rheinland Eyesafe 2.0), делает устройство безопасным для глаз, что подтверждено сертификатом Eye Safe Display 2.0.
Заявленное время отклика GtG составляет 0,03 мс, рейтинг VESA – ClearMR 13000 (такой же, как у 360-Гц OLED), что соответствует уровню очень быстрых игровых OLED-экранов. Такие дисплеи уверенно превосходят по скорости даже самые быстрые LCD-модели, доступные на рынке.
Новый монитор Gigabyte MO34WQC2 полноценно поддерживает стандарт VESA Adaptive-Sync, а также соответствует требованиям AMD FreeSync Premium Pro и, конечно, с легкостью переваривает NVIDIA G-Sync в режиме Compatible (но без официального сертификата). Рабочий диапазон составляет 48-240 Гц, но при включении технологии LFC (Low Framerate Compensation) он может быть существенно расширен по нижней границе.
Список современных интерфейсов для подключения у монитора широк: два HDMI версии 2.1 с полной пропускной способностью 48 Гбит/с, один DP 1.4a с поддержкой DSC, USB Type-C с DP Alt Mode для подключения мобильных устройств (ноутбуки, планшеты, телефоны), но с ограниченной мощностью зарядки Power Delivery (PD) — 18 Вт.

Монитор оборудован двумя дополнительными портами USB Type-A 3.2 Gen1, которые позволяют подключать периферийные устройства, а также имеет 3,5-мм разъемы для наушников и микрофона. Встроенная акустическая система представлена двумя динамиками мощностью по 3 Вт каждый – это лучше, чем совсем ничего.
Безусловно, будучи представителем M-линейки, дисплей оснащён функцией KVM, которая позволяет использовать один комплект клавиатуры и мыши для управления двумя подключёнными устройствами, например ПК и ноутбуком. Помимо этого, поддерживаются режимы PiP («картинка в картинке») и PbP («картинка рядом с картинкой»), что делает его ещё более универсальным в использовании.

Дизайн монитора переносит нас во времена появления первых М-решений, а подставка обеспечивает широкий диапазон регулировок. Предусмотрено и VESA-совместимое крепление 100 × 100 мм, которое не требует переходников.
Управление монитором осуществляется с помощью удобного 5-позиционного джойстика и двух кнопок рядом: одна отвечает за быстрое переключение KVM, а вторая вызывает новую функцию Tactical Switch, которая переводит встроенный скалер изображения в режим 24-дюймового монитора со снижением рабочего разрешения до Full HD (1920 × 1080 пикселей) – удобно для тех, кто жаждет максимальной концентрации на игровом процессе (актуально для киберспортивных соревнований по быстрым шутерам).
В мониторе MO34WQC2 особое внимание уделено защите OLED-матрицы. Здесь реализован один из самых современных AI-алгоритмов минимизации выгорания диодов, включённый в систему OLED Care. В экранном меню доступны такие функции, как очистка пикселей, контроль статических элементов, сдвиг пикселей, стабилизация APL (яркости по полю экрана), затемнение углов экрана и автоматическое затемнение статичных логотипов. Присутствует счётчик времени работы экрана устройства.
Монитор предлагает разнообразные режимы эмуляции цветовых пространств и поддерживает 6-осевую цветовую коррекцию. Для улучшения различимости в тёмных сценах используется технология Black Equalizer 2.0. Монитор также предлагает функции GameAssist и новое приложение Gigabyte Control Center, заменившие утилиту Sidekick. GameAssist позволяет выводить на экран прицел, таймер, счётчик или сетки, а Control Center упрощает настройку через Windows и обновление встроенной прошивки – крайне актуально для современных OLED.
⇡#Комплектация и внешний вид

Предлагая потребителям монитор из более доступной серии, компания Gigabyte не стала экономить на мелочах и защитила новый MO34WQC2 удобной упаковкой с качественной полиграфией.

На представленных изображениях можно увидеть эффектный дизайн монитора. Основные характеристики устройства выделены в виде пиктограмм с пояснительными подписями, что облегчает восприятие информации.


На одной из наклеек размещена важная информация, включающая номер партии, серийный номер, полное название модели монитора, его массу и страну производства (Китай).

Комплект поставки монитора Gigabyte MO34WQC2 включает в себя следующее:
- кабель питания (2 шт. разных типов);
- кабель DP 1.4;
- кабель HDMI 2.1;
- кабель USB Type-B 3.2 для подключения к ПК;
- гарантийный талон;
- набор наклеек Energy Star;
- краткую инструкцию по установке и настройке.
Для героя данного обзора подходят все доступные варианты видеоинтерфейсов, однако, если вы хотите раскрыть весь потенциал монитора (10 бит + 240 Гц + HDR), оптимальным выбором будет подключение через DisplayPort или HDMI 2.1.
Для работы с современными ноутбуками будет необходимо приобрести кабель USB Type-C, но следует учитывать, что скорость зарядки составляет всего 18 Вт (может быть недостаточно для определённых вариантов использования подобной связки), а максимальная частота будет сильно зависеть от мощности GPU подключаемого устройства.
|
|
|
Монитор Gigabyte MO34WQC2 выполнен в «безрамочном» дизайне с трёх сторон, а в нижней части экрана расположена достаточно толстая матовая накладка из пластика. Устройство доступно исключительно в тёмной, почти чёрной расцветке. Оно комплектуется эргономичной подставкой и поддерживает VESA-совместимое крепление, что делает его удобным для различных способов установки.
|
|
|
Модель сохранила узнаваемый дизайн, характерный для решений серии М прошлых лет. Перейдя к использованию OLED-матрицы, производитель смог воспользоваться одним из их ключевых преимуществ и сделал корпус новинки очень тонким, правда, только на определённых участках.
|
|
|
Также использование OLED отражено в металлическом логотипе в нижней части центральной стойки, с её лицевой стороны. В целом же дизайн монитора претерпел положительные изменения – производитель почти полностью избавился от непрактичного глянца, убрал лишние декоративные элементы, сделал монитор очень основательным и строгим и — это типично для серии М – обошёлся без системы внешней подсветки.
|
|
|
Центральная колонна MO34WQC2 за несколько секунд крепится к корпусу, а для её демонтажа необходимо перевести пластиковый фиксатор-кнопку вверх, после чего перед пользователем предстанет обычная VESA-совместимая площадка стандарта 100 × 100 мм с возможностью крепления сторонних кронштейнов.
|
|
|
Лицевая поверхность подставки выполнена из пластика, тогда как у мониторов серии AORUS она металлическая. Её габариты выше среднего, но для модели с подобной диагональю это можно считать нормой – зато надёжно.

Система прокладки кабелей простейшая и сводится к вырезу в центральной колонне. Никаких дополнительных аксессуаров для удержания кабелей производитель не предлагает.
Все крепёжные элементы монитора, в том числе внутренности подставки и основания, выполнены из металла. Для надёжного сцепления с рабочей поверхностью используются пять резиновых ножек — им хорошо удаётся удерживать монитор в одном положении, в том числе благодаря достаточно большому весу устройства.
Доступны три вида регулировки: наклон в диапазоне от -5 до +20 градусов, поворот корпуса на 30 градусов вправо-влево и изменение высоты в диапазоне 0-130 мм.
Переворот в портретный режим (Pivot) не предусмотрен, что является нормой для изогнутых мониторов. Единственным же важным упущением со стороны Gigabyte в вопросе эргономичности следует считать недостаточно низкую точку установки корпуса на подставке – в некоторых случаях новинку хотелось бы опустить пониже.
|
|
|
|
|
|
|
|
|
|
|
Монитор отличается качественным и сдержанным исполнением. Обработка деталей выполнена на высоком уровне, без заметных изъянов, с отличным качеством покраски. Зазоры в местах стыков равномерны по всей длине, что свидетельствует о внимании к деталям. Используемые пластиковые элементы отличаются высокой практичностью и износостойкостью.

Матрица монитора оснащена полуглянцевым защитным покрытием. Оно имеет нечто вроде антибликового фильтра, но без использования поляризационного слоя. Такое решение исключает появление кристаллического эффекта, характерного для некоторых матовых дисплеев, и обеспечивает чистое, контрастное изображение.

Визуально картинка выглядит более яркой и насыщенной по сравнению с “блеклыми” матовыми и полуматовыми дисплеями. А небольшая по современным меркам изогнутость панели на уровне 1800R для формата 21:9 усиливает эффект погружения в происходящее на экране, но при этом практически не мешает выполнению большинства рабочих задач.


На корпусе новинки можно обнаружить две информационные наклейки. По ним можно сверить серийный номер и идентификатор устройства, уточнить название модели и подтвердить, что устройство произведено в Китае. На этих же наклейках указаны все полученные сертификаты соответствия и подписаны интерфейсы подключения, что упрощает идентификацию и настройку устройства. Реальным изготовителем монитора выступает известный подрядчик — TPV Electronics (Fujian) Co.LTD. Попавший к нам экземпляр изготовлен в августе 2024 года и использует последнюю доступную версию прошивки (firmware).


Все основные разъёмы у Gigabyte MO34WQC2 находятся на одной длиной колодке и направлены вниз. Вход питания расположен отдельно. Подключать кабели из-за отсутствия функции переворота в портретный режим не очень удобно, но предполагается, что часто вы это делать не будете.
|
|
|
Монитор оснащён простенькой встроенной акустической системой общей мощностью 6 Вт (два динамика по 3 Вт). Динамики расположены за вентиляционными отверстиями в нижней части корпуса. Сказать что-то хорошее про это очевидно базовое решение мы не можем – максимальная громкость часто недостаточна, а при достижении уровня громкости в ~75-80 % и выше качество звука начинает падать, хотя гул или резонанс в области корпуса не возникает. Предустановок эквалайзера нет – это прерогатива игровой серии AORUS.
В итоге встроенная акустика есть, но подходит она только для очень базовых задач, а для комфортного прослушивания музыки или просмотра фильмов строго рекомендуем использовать наушники или внешнюю аудиосистему.
⇡#Управление и меню
|
|
|
Основа системы управления монитором — пятипозиционный джойстик, расположенный на нижней грани корпуса, посередине. С двух сторон от него размещены две физические клавиши для быстрого доступа к функциям KVM и Tactical Switch.

Индикатор питания с мягким «холодным» белым свечением расположен в нижней части монитора. Он слегка подсвечивает рабочую область, но не вызывает дискомфорта даже при отсутствии внешнего освещения. Впрочем, его можно полностью отключить или настроить так, чтобы он включался только в режиме ожидания (Standby).

При нажатии на джойстик в нижней части экрана появляется знакомый блок из пяти навигационных кнопок. С их помощью можно открыть основное меню, выключить монитор или быстро получить доступ к настройкам функций GameAssist и особенно важному для MO34WQC2 разделу OLED Care, который отвечает за защиту матрицы.
|
|
|
|
|
|
|
Среди опций быстрого доступа, активируемых перемещением джойстика в одно из четырёх направлений, по умолчанию доступны следующие: выбор источника сигнала, настройка эквалайзера чёрного второй версии, переход к предустановленным режимам Picture Mode и регулировка громкости подключённых наушников или акустической системы. При необходимости функции всех четырёх направлений джойстика можно переназначить, причём выбор доступных опций очень широкий.
|
|
|
|
||
|
|
|
|
В разделе Game Assist представлены настройки для таких функций, как GAME INFO, Crosshair, Tactical Switch, Eagle Eye, Dashboard и Display Alignment. Эти инструменты позволяют геймерам получить дополнительные преимущества и оптимизировать игровой процесс.

Дизайн OSD-меню был переосмыслен. Производитель сохранил типичную для серии M сине-бирюзовую гамму на чёрной подложке, но перерисовал интерфейс, добавив в него чуть больше графических элементов. Так, информационный блок частично перенесён вниз и приобрёл круглые иконки-индикаторы состояния, а по правую руку от него были добавлены подсказки по навигации в меню. Информация по частоте развёртки, рабочему разрешению и активности VRR-систем выведена в верхнюю правую область.
Скорость работы меню осталась на высоком уровне: система мгновенно реагирует на действия пользователя, исключая какие-либо раздражающие задержки. Управление монитором также интуитивно понятно благодаря экранным подсказкам, что позволяет легко пользоваться устройством как при дневном освещении, так и в полной темноте.
Меню состоит из шести основных разделов. Седьмой пункт предназначен исключительно для сброса всех настроек к заводским.
|
|
|
Первый раздел меню, Gaming, предоставляет доступ к игровым параметрам. В нём можно настроить улучшение видимости в тёмных сценах с помощью Black Equalizer 2.0, повысить чёткость изображения через Super Resolution, изменить режим отображения с помощью встроенного скалера в Display Mode или активировать AMD FreeSync Premium Pro, который также отвечает за поддержку NVIDIA G-Sync Compatible. Эти возможности позволяют оптимизировать монитор для комфортного игрового процесса.
|
|
|
|
Регулировки яркости, контрастности, гаммы, резкости, цветовой температуры и насыщенности цвета собраны в разделе Picture. По умолчанию активен режим ECO, включающий функцию снижения энергопотребления. В этом разделе также доступны предустановленные режимы изображения, каждый из которых можно тонко настроить.
При активации HDR в настройках операционной системы раздел значительно меняется, предоставляя доступ к новым параметрам, которые позволяют настроить отображение контента с широким динамическим диапазоном по вашему вкусу. Однако эти параметры и предустановленные режимы HDR практически не оказывают влияния на максимальную яркость монитора – на неё напрямую влияют настройки параметра APL Stabilize из раздела OLED Care. Он же влияет на максимальную яркость и при работе монитора в обычном режиме SDR, что серьёзно отличает решение Gigabyte от конкурентов на рынке.
|
|
|
Третий раздел меню предоставляет возможности для выбора источника изображения, изменения тонального диапазона, настройки функции KVM-switch и её активации. Здесь же можно применить настройки изображения как для конкретного интерфейса монитора, так и для всех одновременно.
|
|
|
Возможности для глубокой настройки функций PiP и PbP представлены в следующем разделе, с соответствующим названием.
|
|
|
|
|
|
|
В разделе System можно выбрать уровень громкости для подключённых наушников или акустической системы, функции для быстрого доступа и изменить внешний вид меню.
В дополнительных настройках доступны другие полезные функции: отключение уведомлений о рабочем разрешении, изменение режима работы индикатора питания, активация автоматического выключения монитора и автоматического переключения на активный источник сигнала. Также предусмотрена возможность включения поддержки порта Type-C, что особенно важно при использовании режима DP Alt Mode. Если поддержка Type-C не активирована, порт будет работать исключительно для зарядки подключённых устройств. Присутствует возможность дезактивировать зарядку при использовании USB Type-A 3.2 при выключенном экране.
|
|
|
|
|
|
|
Конечно, есть и выбор языка локализации, но выделенный в отдельный, седьмой раздел. По умолчанию установлен английский язык, но присутствует и русский. Качество перевода все ещё оставляет желать лучшего (к тому же он неполный), есть частичные проблемы с размером шрифта для некоторых слов – недоработка, отмеченная нами ещё у первых мониторов Gigabyte пять лет назад.

Наконец, последний «раздел» — функция сброса всех настроек к значениям по умолчанию.

Среди предустановленных функций монитора выделяется OLED Care, предлагающий дополнительные настройки для защиты OLED-панели. Gigabyte предлагает ручной режим (Advanced) с расширенными возможностями настройки. Предоставлен доступ к шести разделам, где отображается информация о времени работы устройства, количестве выполненных «чисток» и предлагается их ручной запуск с настройкой задержки старта в секундах.
|
|
|
Также доступны функции настройки сдвига пикселей и контроля яркости статичных логотипов, снижающие риск выгорания органических светодиодов. Среди новых для OLED решений можно отметить APL Stabilize, предлагающий три режима стабилизации яркости по всему экрану, функцию затемнения краёв (Corner Dim) и затемнение статичных логотипов, реализованное с помощью встроенного AI-алгоритма.
За всё время работы с Gigabyte MO34WQC2 автор этого обзора не столкнулся с предупреждениями о необходимости сделать перерыв или провести «чистку» экрана. Это говорит о том, что монитор выполнял все профилактические действия автоматически, например при переходе в режим сна, что оказалось вполне эффективным.
Приложение Gigabyte Control Center
Весь арсенал возможностей настройки монитора представлен в более удобной и наглядной форме в приложении Gigabyte Control Center. Для многих пользователей такой способ управления дисплеем окажется более привычным и комфортным. Впрочем, скорость работы приложения несколько разочаровывает, да и интуитивно понятным назвать его язык не поворачивается. Есть над чем поработать.

При использовании функции Tactical Switch монитор предупреждает о необходимости закрытия полноэкранных приложений для беспроблемного перехода к сниженному разрешению экрана. Через несколько секунд изображение уменьшается в размерах (до 24 дюймов), меняется рабочее разрешение, о чём уведомляет и окно драйвера GPU. Возврат к оригинальному разрешению и размеру экрана происходит ещё быстрее.
⇡#Методика тестирования
Монитор Gigabyte MO34WQC2 был протестирован при помощи колориметра X-Rite Display Pro Plus в сочетании с референсным спектрофотометром X-Rite i1 Pro 2, программного комплекса Argyll CMS c графическим интерфейсом DisplayCAL и программой HCFR Colormeter. Все операции осуществлялись в Windows 11 Pro 23H4, во время тестирования частота обновления экрана составляла 240 Гц, а глубина цвета была выставлена в положение 10 бит.

С интерфейсами HDMI 2.1 и USB Type-C c DP Alt Mode вы сможете получить те же 240 Гц при использовании DSC, но в некоторых случаях может потребоваться снижение глубины цвета до 8 бит и частоты до 120-144 Гц (зависит от применяемой видеокарты/встроенного в ноутбук GPU/iGPU).
В соответствии с методикой мы измерим следующие параметры монитора:
- яркость белого, яркость чёрного, коэффициент контрастности при мощности подсветки от 0 до 100 % с шагом 10 %;
- цветовой охват;
- цветовую температуру;
- гамма-кривые трёх основных цветов RGB;
- гамма-кривую серого цвета;
- отклонения цветопередачи DeltaE (по стандарту CIEDE1994);
- равномерность подсветки, равномерность цветовой температуры (в кельвинах и единицах отклонения DeltaE) при яркости в центральной точке 100 кд/м2.
Все описанные выше измерения проводились до и после калибровки. Во время тестов мы измеряем основные профили монитора: выставленный по умолчанию, sRGB (если доступен) и Adobe RGB (если доступен). Калибровка проводится в профиле, выставленном по умолчанию, за исключением особых случаев, о которых будет сказано дополнительно. Для мониторов с расширенным цветовым охватом мы выбираем режим аппаратной эмуляции sRGB, если он доступен. Перед началом всех тестов монитор прогревается в течение 3-4 часов, а все его настройки сбрасываются до заводских.
Также мы продолжим нашу практику публикации профилей калибровки для протестированных нами мониторов в конце статьи. При этом тестовая лаборатория 3DNews предупреждает, что такой профиль не сможет на 100% исправить недостатки конкретно вашего монитора. Дело в том, что все мониторы (даже в рамках одной модели) обязательно будут отличаться друг от друга небольшими погрешностями цветопередачи. Изготовить две одинаковые матрицы невозможно физически, поэтому для любой серьёзной калибровки монитора необходим колориметр или спектрофотометр. Но и «универсальный» профиль, созданный для конкретного экземпляра, в целом может поправить ситуацию и у других устройств той же модели, особенно в случае дешёвых дисплеев с ярко выраженными дефектами цветопередачи.
⇡#Рабочие параметры
По умолчанию монитор Gigabyte MO34WQC2 работает в экономичном режиме Eco, который рекомендуется переключить на Standard для раскрытия всех возможностей устройства. Кроме этих режимов, доступно ещё восемь предустановленных профилей, включая Custom, позволяющий вручную настроить все параметры. Для эмуляции стандартного цветового пространства sRGB предусмотрен отдельный режим в общем списке пресетов. Отдельного подраздела с выбором рабочего цветового пространства в изучаемом мониторе нет – это прерогатива серии AORUS.
Для оценки возможностей устройства мы протестировали монитор в нескольких режимах: Standard, sRGB, в Reader, предназначенном для снижения нагрузки на глаза, а также после проведения полноценной калибровки.
В ходе тестирования использовался интерфейс DisplayPort 1.4 с DSC, который является наиболее популярным и надёжным для подключения к ПК. Тесты проводились с использованием видеокарты NVIDIA GeForce RTX 3080 FE.
Использование «сжатия без потерь» DSC позволяет получить 240 Гц с 10-битным сигналом в SDR или HDR, как и заявлено в ТХ монитора.
После переключения в режим Standard и отключения ограничений энергопотребления (за счёт выключения большинства технологий в разделе OLED Care) основные параметры монитора MO34WQC2 продемонстрировали следующие значения:
- Picture – Standard;
- Brightness – 85;
- Contrast – 50;
- Color Vibrance – 10;
- Sharpness – 5;
- Gamma – 2,2;
- Color Temperature – Normal;
- Black Equalizer 2.0 – 0;
- Super Resolution – 0.
В ходе ручной настройки (100 кд/м2 и 6500 К) мы изменили всего лишь несколько параметров, принявших следующие значения:
- Picture – Standard/Custom;
- Brightness – 43-45;
- Contrast – 50;
- Gamma – Off;
- Color Temperature – User Define (96/100/97);
- APL Stabilize – Low (для работы в SDR).
Для получения доступа ко всем необходимым параметрам, снятия ограничений по максимальной яркости и сохранения максимально широкого цветового охвата мы выбрали режим c исходным цветовым пространством матрицы – Standard. Чтобы достичь оптимальных значений и улучшить результаты монитора, потребовалась настройка только трёх основных параметров: яркости, режима гаммы и цветовой температуры (путём регулировки усиления RGB). Настройка других параметров, которых насчитывается почти десяток, оказалась излишней и не потребовалась для достижения желаемого результата.
⇡#Яркость белого в SDR и HDR
Проверка рабочего диапазона яркости осуществлялась в режиме Standard при заводских установках цветовой температуры (Normal).
| Яркость в меню (%) | Яркость белого (кд/м2) | Яркость чёрного (кд/м2) | Статическая контрастность (x:1) |
| 100 | 223 | 0 | ∞ |
| 90 | 200 | 0 | ∞ |
| 80 | 178 | 0 | ∞ |
| 70 | 155 | 0 | ∞ |
| 60 | 133 | 0 | ∞ |
| 50 | 111 | 0 | ∞ |
| 40 | 90 | 0 | ∞ |
| 30 | 68 | 0 | ∞ |
| 20 | 46 | 0 | ∞ |
| 10 | 24 | 0 | ∞ |
| 0 | 4 | 0 | ∞ |

В режиме SDR с 100%-м заполнением экрана максимальная яркость оказалась на уровне 223 кд/м2, а нижнее значение составило 4 кд/м2 – излишне темно. Коэффициент контрастности стремится к бесконечности.
При снижении уровня заполнения до 2 % рабочий диапазон яркости при активном режиме APL Stabilize – Low остался неизменен. Это достойный результат для 34-дюймового OLED-монитора, но он несколько ниже, чем заявляет производитель для SDR. С HDR же в и режимах со сниженной стабильностью яркости ситуация несколько иная.
Для достижения максимально возможных цифр мы проверили поведение монитора Gigabyte не только при заводских установках в HDR, но и после активации APL Stabilize в режимах Middle и High при разном заполнении экрана.

Новинка Gigabyte оказалась третьим представителем OLED производителя, способным продемонстрировать крайне высокие пиковые значения даже без активации HDR. В этом случае при 2%-м заполнении герой обзора смог показать стабильные 873-877 нит. При увеличении рабочего поля яркость падает до 670 и 406 нит, что, конечно, ниже, чем у 27-дюймовых и 31,5-дюймовых панелей QD-OLED третьего поколения.
В случае перехода к режиму APL Stabilize – Middle яркость для SDR и HDR ограничивается на уровнях 236-402 нита в зависимости от уровня заполнения, а HDR для режима Low обеспечивает поднятие пиковой яркости до значений 226-228 нит (против 223 в SDR), что всё ещё ниже заявленных в ТХ 250 нит. Принципиально ли это? Сомневаемся, а поэтому смело переходим к проверке цветопередачи.
⇡#Результаты в режиме Standard

При заводских настройках монитор работает в режиме Eсo, который обеспечивает широкий цветовой охват, практически достигающий максимума для используемой матрицы, но с несколько сниженной яркостью экрана.
Чтобы раскрыть весь потенциал игрового монитора Gigabyte MO34WQC2, мы протестировали его работу в режиме Standard, где отсутствуют ограничения энергопотребления и открыт доступ к более широкому спектру настроек, позволяющих гибко адаптировать устройство под различные задачи.

Как мы и ожидали, герой обзора уверенно отображает все три цветовых пространства, что характерно для устройств с использованием технологии квантовых точек (QD). Современная QD-OLED-панель демонстрирует насыщенную и яркую картинку с глубоким контрастом – всё как любят поклонники OLED.


При заводских настройках точка белого и точки серого отдалены от референса – есть легкий паразитный оттенок при среднем значении ЦТ на уровне 6650 К. При этом монитор продемонстрировал достаточно высокую стабильность ЦТ оттенков серого.

По умолчанию у данного монитора наблюдается отсутствие различимости в глубоких тенях, а также общее сильное увеличение контрастности, что видно по полученным гамма-кривым относительно референса (жирная чёрная линия). Из плюсов подобной настройки – хорошая балансировка RGB-каналов между собой.

При проверке монитора через ArgyllCMS в качестве референса был выбран стандарт Display P3, так как он оказался наиболее подходящим для данной модели. Сравнение с этим стандартом продемонстрировало минимальные отклонения из всех проверенных референсов. Однако данный стандарт не полностью отражает потенциал устройства, так как монитор поддерживает и AdobeRGB, который имеет более широкий цветовой охват в некоторых областях CIE-диаграммы по сравнению с Display P3/DCI-P3.
Для получения высоких результатов как минимум необходимо произвести профилирование монитора и компенсацию излишне высокого значения гаммы. Это позволит сделать ручная настройка и созданный в ходе калибровки информационно-корректирующий профиль, который передаст операционной системе всю информацию о характеристиках устройства, обеспечив максимально точное воспроизведение цветов.
⇡#Результаты после калибровки
Несмотря на использование не самой стабильной QD-OLED-панели (но результаты стабильности намного лучше, чем были у панелей первого поколения два года назад), мы решили провести проверку монитора после полной ручной настройки. Для этого был выбран режим Standard (но вы можете выбрать Custom – разницы нет), в котором мы снизили яркость, выбрали режим Gamma — 2.0 — и откорректировали цветовую температуру через регулировку усиления RGB.
В результате удалось достичь оптимального уровня яркости для комфортной работы и значительно улучшить точность установки гаммы и точки белого.

Эти изменения привели к снижению охвата по сравнению с заводскими настройками, однако итоговые результаты остались на высоком уровне – качественное насыщенное изображение никуда не исчезло.


Проведённая настройка позволила достичь нейтральной точки белого со значением, близким к 6500 К, без паразитного оттенка. Баланс серого сохранился на высоком уровне, что стало возможным благодаря тому, что корректировки через LUT видеокарты оказались относительно небольшими – скажем спасибо установке Gamma в положение 2,0 против заводского значения 2,2.

Мы получили необходимые изменения, сделавшие картинку на экране монитора Gigabyte более реалистичной. Проявились нужные нам тени, глобально снизилась контрастность картинки – она приобрела знакомые очертания и насыщенность.

При использовании информационно-корректирующего профиля, созданного в процессе калибровки, монитор Gigabyte M034WQC2 смог продемонстрировать низкие отклонения DeltaE94. В таком состоянии дисплея можно смело говорить о точной цветопередаче.
Однако на более профессиональном уровне работы с цветом необходимо учитывать особенности всех OLED-дисплеев, включая возможную нестабильность цветопередачи. Во время работы могут наблюдаться небольшие изменения в различимости глубоких полутонов, которые зависят и от уровня заполнения экрана (APL), и от других факторов. Эти нюансы были замечены и в ходе продолжительного тестирования не только новинки от Gigabyte, но и всех других похожих моделей. Производители, безусловно, стремятся к достижению идеала, но говорить о том, что M034WQC2 безупречно подходит для профессиональной работы с цветом, пока ещё рано.
⇡#Результаты в режиме эмуляции sRGB

Для снижения цветовой насыщенности и приближения картинки к более натуральным оттенкам в мониторе предусмотрен режим эмуляции sRGB. В нём происходит подмешивание цветовых компонентов в чистые цвета, тем самым сужается цветовой охват.
Переход к sRGB приводит к блокировке большинства настроек, связанных с цветопередачей. Единственным параметром, который остаётся доступным для изменения, является регулировка яркости. Хотя это ограничение может вызывать неудобства, возможность управлять яркостью уже помогает адаптировать изображение к различным рабочим условиям и точно лучше, чем совсем ничего.

Сужение цветового охвата происходит на среднем уровне – покрытие сохраняется на 100 %, но есть выход за границы области в общем объёме на 15,1 % — для скоростного OLED-монитора это не страшно.


В режиме sRGB монитор показал себя молодцом в точности настройки точки белого и серого – сделано лучше, чем при заводских установках, но ещё есть над чем поработать.

На гамма-кривых можно отметить явные улучшения на фоне пресета Standard. Тени всё ещё плохо различимы, но общая контрастность картинки намного корректней и приближена к адекватному уровню.

С этой оценкой частично согласен и отчёт Argyll CMS. Было выявлено попадание по насыщенности относительно пространства sRGB, но гамма-кривые настроены недостаточно корректно – сохранились проблемы с различимостью глубоких теней. А сделать с этим с помощью настроек монитора больше ничего нельзя – все доступные параметры, кроме яркости, в режиме sRGB заблокированы. Тут спасёт только дополнительная калибровка.
⇡#Результаты в режиме Reader

Теперь обратим внимание на функцию снижения нагрузки на глаза, реализованную в режиме Reader. Сегодня ни один современный монитор не обходится без подобного решения, и Reader в данном случае выступает аналогом технологии Low Blue Light, предназначенной для уменьшения нагрузки на зрение, особенно при работе в условиях слабого внешнего освещения.

После его активации яркость монитора падает до уровня 102 нит (измерено при 2%-м заполнении экрана). Цветовой охват не снижается, а оказывается даже выше, чем при настройках по умолчанию. Также сохраняется возможность регулировать яркость.


Изображение становится излишне «тёплым» — точка белого чуть выше 4300 К. Стабильность ЦТ оттенков серого остаётся высокой, а паразитный оттенок не появляется — грамотный подход!

Общая точность настройки гаммы в режиме Reader ровно такая же, как и в заводском режиме Standard. Контрастность изображения излишне высокая, дисбаланс между RGB-каналами минимальный, но все ещё отсутствует какая-либо различимость в глубоких тенях: огромное количество тёмных полутонов сливается в единый чёрный цвет – так быть не должно, особенно если речь идёт о снижении нагрузки на глаза в условиях низкой внешней освещённости рабочего пространства.

Вывод по режиму Reader в данном случае будет однозначен: он практически ничего не даёт, кроме снижения цветовой температуры, пускай и максимально корректного. Gigabyte могла бы пойти более продуманным путём, предложив глубокую и действительно полезную коррекцию цветопередачи, которая ещё сильнее уменьшала бы нагрузку на глаза. Но этого в очередной раз не случилось.
⇡#Дополнительные настройки: Black Equalizer и режимы Gamma

Теперь рассмотрим дополнительные возможности настройки цветопередачи монитора. Особое внимание мы уделили функции Black Equalizer 2.0, которая предназначена для улучшения различимости в тёмных сценах, и доступным режимам Gamma, позволяющим быстро скорректировать общую контрастность изображения на экране. Давайте подробнее разберём, как эти функции влияют на итоговую картинку.
|
|
|
|
|
|
|
Black Equalizer 2.0 отвечает за регулировку различимости глубоких теней и больше подходит для любителей онлайн-шутеров. Диапазон коррекции — от 0 до 15 с шагом в единицу. По умолчанию установлено значение 0.
В ходе тестирования функции было установлено, что она работает недостаточно корректно (проверка осуществлялась при установке более близкой к референсу гаммы 2,0). BE 2.0 затрагивает фактически весь рабочий диапазон, снижая общий контраст сцены и внося смуту в баланс RGB – каналы расслаиваются между собой. Выходит, что особого отношения непосредственно к игрокам она не имеет – это обычная регулировка общей контрастности картинки, не более того.
|
|
|
|
||
|
|
|
|
В свою очередь, режимы Gamma, предназначенные для общей регулировки контрастности изображения в соответствии с определёнными стандартами, демонстрируют более корректную работу. Нет дисбаланса RGB, однако отклонения от заданных значений составляют от 0,24 до 0,35, что очень существенно влияет на точность изображения. В Gigabyte могут лучше, но в случае с MO34WQC2 почему-то ничего для этого не сделали. А поэтому спасением для потребителя, желающего получить более-менее корректную картинку на экране, является установка значений 2,0 (мы воспользовались им для калибровки) и Off.
⇡#Равномерность рабочего поля
|
|
|
Равномерность подсветки дисплея проверялась после снижения яркости в центральной точке монитора до уровня 100 кд/м2 и установки цветовой температуры в ~6500 К.
Системы компенсации неравномерности подсветки в модели нет, но есть компенсация яркости — функция APL Stabilize, которую мы установили на уровне Low (для работы в SDR этого вполне достаточно), а работу уже знакомой нам опции Corner Dim проверили дополнительно. Последняя, как можно догадаться по названию, затемняет края изображения, что помогает не только продлить срок службы монитора, но и снизить его энергопотребление. По умолчанию функция включена, а поэтому не удивляйтесь не самой идеальной для OLED равномерности рабочего поля – особенно хорошо заметно на светлых полях по краям.
|
|
|
На белом поле проблемы равномерности практически не выражены в обоих случаях, особенно в сравнении с жидкокристаллическими моделями. При активной функции Corner Dim среднее отклонение от центра составило 5,6 %, а максимальное 15,5 % — средний результат. После отключения функции цифры резко снижаются до 1,5 и 4,9 % соответственно, что сразу можно заметить, особенно если знать, куда смотреть. Это именно тот результат, который ждёшь увидеть у качественного ультраширокоформатного OLED-монитора последнего поколения.
|
|
|
|
|
|
|
Фотографии выше демонстрируют серые поля при определённой экспопоправке в ходе съёмки (в темноте) и дальнейшей программной обработки для более наглядного представления равномерности рабочего поля. Во всех случаях функция Corner Dim была дезактивирована – именно так мы предлагаем работать с MO34WQC2 при постоянной эксплуатации.
|
|
|
В свою очередь, на стабильность цветовой температуры по рабочему полю функция Corner Dim практически не влияет. Среднее отклонение от центральной точки держится на уровне 1,1-1,3 %, а максимальное находится в диапазоне 3,1-3,2 %. Различия цветовой температуры по полю экрана не превышают 250-270 К – это очень хороший результат, особенно для 34-дюймовой широкой панели.

С равномерностью чёрного, как вы знаете, проблем у OLED нет. При выводе на экран чёрной заливки все пиксели выключаются. Никакого Glow-эффекта и проблем с подсветкой, как у LCD.
⇡#Качество градиентов и бандинг
10-битная OLED-матрица, работающая по схеме 8 бит + FRC (официальных данных нет, это наше предположение), смогла продемонстрировать вполне равномерные градиенты в большинстве проверенных режимов. После снижения яркости до низкого/среднего уровня качество градиентов слегка падает, проявляется большее количество резких переходов с различными паразитными оттенками, картинка становится немного «грязной» — с мелким шумом в глубоких тенях, который будет заметен, только если сильно вглядываться в экран на близком расстоянии.
Также мы можем отметить проявление слабо выраженных горизонтальных полос – убрать их не представляется возможным, но на фотографиях они гораздо заметнее, чем при взгляде собственными глазами, – учитывайте это.
|
|
|
|
|
|
|
Между тем QD-OLED-панели последних поколений демонстрируют гораздо более высокие результаты в тесте на качество тональных переходов, чем их конкуренты на W-OLED, в том числе последние 480-Гц модели. Относительно высокие результаты сохраняются во всем диапазоне регулировки яркости, чего не скажешь о W-OLED, которые резко снижают качество и динамический диапазон даже после уменьшения яркости на 10—15 % от возможного максимума (особенно первые игровые модели на их базе).
|
|
|
В ходе настройки монитора мы воспользовались созданным профилем с правками в LUT видеокарты. При его использовании качество тоновых переходов несколько падает, появляются области с паразитными оттенками и грубыми переходами. Явление обычное, ничего нового.
Без профиля проблему различимости глубоких полутонов можно быстро решить с помощью регулировки параметра Black Equalizer 2.0 в игровом подразделе меню модели или частично с помощью Gamma 1.8, но при определённых значениях параметра вы окажетесь в ситуации, когда способность монитора к воспроизведению глубоких теней попросту исчезнет. Как лучше – решать только вам. Единственно правильного варианта здесь нет.
|
|
|
Эта особенность также повлияла на проявление бандинг-эффекта. Монитор продемонстрировал достаточно низкие результаты по сравнению с большинством игровых решений на базе TN+Film и *VA, не говоря уже об IPS-матрицах. Особенности работы органики со сложными темными переходами только усиливают любые дефекты картинок с высоким уровнем сжатия, артефакты проявляются сильнее.
Следует ещё раз подчеркнуть, что любые домашние OLED-устройства, особенно игровые модели вроде героя этого обзора, пока ещё ориентированы преимущественно на потребление мультимедийного контента и игры. Для точной работы с цветом, с точки зрения автора, стоит подождать ещё 1-2 поколения матриц. Но если вы любитель и вам не важна 100%-я точность, то герой обзора вполне годится для работы с фото, видео и графикой.
⇡#Скорость отклика, задержка вывода, пропуск кадров и адаптивная синхронизация
Используемая в мониторе Gigabyte QD-OLED-матрица предлагает доступный на данный момент максимум для UWQHD OLED — 240 Гц как при DP-, так и при HDMI 2.1- и USB Type-C-подключении. Для продуктов на основе современных панелей QD-OLED Samsung базовой величиной выступает время отклика 0,03 мс GtG вне зависимости от частоты развёртки – 120, 144, 175-180 или 240-360 Гц.
При этом варианты разгона матрицы по скорости отклика (Overdrive или OD) в новинке отсутствуют, нет и функции «вставки чёрного кадра». Впрочем, все это вполне ожидаемо для OLED со столь высокой частотой вертикальной развёртки в рассматриваемом типоразмере.

Проверка Gigabyte MO34WQC2 показала, что чёткость движущегося изображения на OLED-новинке полностью соответствует уровню премиального игрового монитора, а также визуально ощутимо превосходит то, что могут предложить лучшие скоростные IPS-представители из лагеря 144-240-Гц решений в сопоставимом формате.
Герой обзора демонстрирует минимальное смазывание и отсутствие визуально заметных артефактов. Повышение частоты с 120 до 240 Гц влечёт за собой существенное увеличение плавности и чёткости картинки, что мы наглядно продемонстрировали выше.

Для анализа времени отклика в случае с QD-OLED-новинкой, учитывая особенности её работы, мы сразу выбрали стандарт измерений VESA с оценкой фактического времени отклика (Initial Response Time) и фиксацией результатов на 10-90 % яркости любого цветового перехода.
В ходе тестирования аппаратно-программным комплексом OSRTT мы проверили работу монитора лишь на максимальной частоте в 240 Гц. В этом случае среднее время отклика не превысило 0,64 мс, а самый быстрый переход GtG произошёл мгновенно – 0,1 мс. Очень слабые артефакты есть на цифрах, но зрительно мы с ними не столкнулись – сделать этого не сможете и вы.
|
|
|
Фактически же все OLED-мониторы на одинаковых матрицах дают идентичные результаты скорости, но некоторые из них демонстрируют разный подход производителей к защите органических светодиодов и отработке полноэкранных цветовых переходов (результаты частично могут меняться в зависимости от активных опций из раздела OLED Care).
К примеру, выше представлена пара относительно проблемных переходов, которые и повлияли на конечный результат скорости отклика. Уверены, что в реальной работе это отличие MO34WQC2 от некоторых других моделей никак не скажется не визуальных впечатлениях, но для замеров – это своего рода проблема.
|
|
|
Что касается задержки вывода, то на частоте 240 Гц она составила всего 2,5 мс в среднем – отличный результат.

Монитор Gigabyte MO34WQC2 поддерживает все необходимые стандарты адаптивной синхронизации (но без официальной сертификации от NVIDIA) без использования какого-либо аппаратного модуля. Системы прекрасно работают в заявленном диапазоне частот (48-240 Гц), позволяя добиться отсутствия микролагов и разрывов картинки при сильно плавающей кадровой частоте.
При этом возможно визуально различимое мерцание изображения в играх (особенно тёмных участков) при использовании любой из систем, но такова особенность работы всех OLED-дисплеев – с этим ничего не сделать, ведь дополнительных опций для ограничения рабочего диапазона VRR компания Gigabyte в свои OLED-мониторы ещё не добавила.

Говоря про стабильность максимальной частоты развёртки, можно отметить, что и тут всё хорошо. Специальный тест из пакета TestUFO это полностью подтверждает – 240 Гц стабильны во времени. Проблем нет.
⇡#Углы обзора и Glow-эффект
Широкие углы обзора и высокая стабильность картинки – то, за что многие в первую очередь и любят OLED-дисплеи. Актуально это и для ультраширокоформатного QD-OLED-монитора Gigabyte MO34WQC2.

На представленном выше изображении всё прекрасно видно. При изменении угла просмотра в широком диапазоне красочность и яркость картинки на экране практически не меняются и остаются на высоком уровне. Ни один *VA и даже IPS не могут показать такой уровень стабильности. Больше тут сказать попросту нечего.
|
|
|
|
Что касается многими не любимого Glow-эффекта, то все OLED-матрицы от него полностью избавлены. В любых сложных ситуациях картинка на экране остаётся без «белой пелены», контрастность практически не снижается, как и общая насыщенность картинки.
|
|
|
Углы не выцветают, а чёрный никогда не становится светло-серым с паразитными оттенками, как это случается на IPS-, TN+Film- и *VA-дисплеях. Новых открытий мы не сделали. Идём дальше.
⇡#Кристаллический эффект, резкость, масштабирование, ШИМ

В мониторе Gigabyte MO34WQC2 применена QD-OLED-панель с особой структурой пикселей. Рассмотрим полученные макроснимки:

К сожалению, как мы подтверждаем уже не в первый раз, обновлённая 34-дюймовая QD-OLED-панель не получила важных архитектурных изменений. Как и у всех прямых конкурентов и первых QD-OLED, видна особая структура пикселей: три субпикселя собраны в треугольник, все они разные по форме и размеру. Между пикселями, как и между субпикселями, достаточно большое расстояние (чёрная подложка).
|
|
|
|
|
|
|
Всё вместе это приводит к снижению визуального разрешения (чёткости картинки), ухудшению качества воспроизведения мелких деталей, шрифтов и тонких линий. Ну и к возможному проявлению паразитных контуров (зелёного и розового на границах объектов – обычное явление для новых QD-OLED-панелей Samsung).
При том что по структуре это по-прежнему RGB, по форме пикселя такая панель далека от большинства знакомых нам LCD-панелей, поэтому ни Windows, ни MacOS, ни Linux не способны работать с ней полноценно. Проблемы с прорисовкой будут встречаться повсеместно. А вот как сильно они будут бросаться в глаза — зависит от расстояния до экрана и остроты вашего зрения.
Компания Samsung Display как производитель матрицы отмечает, что проблема кроется в системе сглаживания шрифтов Clear Type (видимо, речь в основном про Windows), но, по нашему опыту, её выключение делает прорисовку текста и мелких элементов на QD-OLED только хуже.
Частичное решение проблемы чёткости и качества прорисовки подобных QD-OLED найдено больше года назад. Требуется использование утилиты MacType и специально разработанных профилей для мониторов данного типа. Полностью проблемы не исчезают, но сделать лучше – вполне возможно.
Полуглянцевая поверхность экрана c заметным розово-фиолетовым отливом (особенно хорошо заметным при ярком внешнем свете) не оставляет кристаллическому эффекту никакого шанса: изображение чистое – как с обложки качественного глянцевого журнала.
|
|
|
Вместе с тем антибликовые свойства у матрицы (по мнению производителя) есть, но в реальности выражены они довольно слабо, а при попадании света на экран «глубокий чёрный цвет» быстро выцветает и становится более ярким, чем на обычных LCD-экранах с матовой или полуматовой защитной поверхностью. Так что QD-OLED может обеспечить действительно глубокий чёрный только при хорошей световой изоляции – об этом не стоит забывать.
|
|
|
В рекламных проспектах к своему монитору компания Gigabyte ничего не сказала про пульсации и мерцание, хотя и отметила соответствие жёстким стандартам Eye Safe Display 2.0. Но пользователям эта информация крайне важна. В ходе наших тестов мы формально подтвердили, что всё в полном порядке, но без нюансов не обошлось.
При высоком уровне яркости на статичном проверочном изображении пульсации (а не ШИМ в привычном понимании) действительно можно скрыть. При снижении же уровня яркости до 0-50 % сделать это становится гораздо сложнее. На двух графиках выше чётко видны пульсации. Но это не полноценная ШИ-модуляция, и общий уровень пульсаций находится в норме.
За свои глаза пользователи могут быть спокойны. Осталось не забывать о необходимости делать перерывы в работе и не выставлять слишком высокую яркость при низкой или средней внешней освещённости.
Что же касается аспекта тишины, то в мониторе Gigabyte MO34WQC2 используется встроенной блок питания и полностью пассивная система охлаждения. Никаких паразитных звуков в ходе работы монитора при любых настройках мы для себя не отметили.
⇡#Выводы
За время своего присутствия на рынке настольных мониторов компания Gigabyte успела наделать много шума, в частности благодаря быстро сформированной серии М, в которой производитель стабильно предлагает качественную и интересную начинку за крайне адекватные (по меркам индустрии) деньги. Продавать с таким подходом пытались многие именитые производители, но реализовать настолько грамотную стратегию смогли Gigabyte и, пожалуй, ещё одна компания, которая примерно в то же самое время решила заняться мониторным бизнесом.
Что же касается непосредственно нового MO34WQC2, то Gigabyte, без каких-либо но, смогла сохранить все достоинства серии М и с высокой точностью повторила программные особенности старшей серии AORUS. Используемая QD-OLED-матрица сохранила всё те же плюсы и минусы прямиком из середины 2022 года, но стала несколько плавнее и быстрее – все благодаря повышению частоты с 175 до 240 Гц. Других важных изменений переход панели к так называемому поколению 2.5 Gen не принес.
Герой обзора будет интересен тем, для кого принципиальна покупка ультраширокоформатного UWQHD именно с OLED-матрицей, и крайне желательно с глянцевой рабочей поверхностью, а также идеальной равномерностью свечения. В этом случае ничего более адекватного по соотношению «цена/качество» на рынке РФ сейчас попросту нет. Да, у MO34WQC2 есть некоторые неприятные особенности (как и у всех прямых конкурентов), его надо настраивать для получения адекватной картинки на экране, но в остальном же – попробуйте найти лучше. Удачи в выборе!
С файлового сервера 3DNews.ru можно скачать цветовой профиль для этого монитора, который мы получили после ручной настройки и профилирования.
Достоинства:
- ультраширокоформатный экран и соответствующая ему большая рабочая область;
- минималистичный дизайн и прекрасное качество исполнения;
- отличная эргономика заводской подставки и наличие VESA-совместимого крепления 100 × 100 мм;
- полностью пассивная система охлаждения и отсутствие паразитных звуков во время работы;
- отсутствие необходимости использования системы масштабирования – особенно если у вас всё в порядке со зрением;
- полная совместимость с игровыми приставками последнего поколения;
- возможность обновления прошивки монитора в домашних условиях – производитель добавляет новые функции и исправляет ошибки;
- продвинутый комплекс настройки OLED Care на базе A.I с широким списком доступных опций для пользовательской регулировки, в том числе новая функция Corner Dim, обеспечивающая регулировку уровня равномерности рабочего поля;
- широкий выбор интерфейсов подключения (DP 1.4a, USB Type-C с DP Alt Mode и 2 × HDMI 2.1 c полной пропускной способностью);
- дополнительный USB-хаб с двумя портами формата USB Type-A 3.2 для подключения периферийных устройств – не сэкономили на USB 2.0, как некоторые конкуренты;
- встроенная акустическая система – но высокого качества и высокого уровня максимальной громкости ждать от неё не стоит;
- удобная система управления на базе пятипозиционного джойстика и две дополнительные клавиши быстрого доступа к функциям KVM и Tactical Switch;
- широкий набор дополнительных функций для работы с несколькими устройствами одновременно – KVM-switch, PiP, PbP;
- дополнительные игровые функции вроде счётчика кадров, таймера, прицелов и удобного ПО для настройки Gigabyte Control Center;
- наличие сертификата соответствия стандарту Eye Safe Display 2.0 – он получен благодаря изменённому спектру подсветки со сдвигом пика синего в безопасную область 453,5 нм, без влияния на цветовую температуру;
- отличные возможности для воспроизведения полноценного HDR-контента – одно из важнейших достоинств OLED;
- крайне широкий цветовой охват, включающий все три основных цветовых пространства (AdobeRGB, Display P3, sRGB);
- вполне хорошая настройка режима эмуляции пространства sRGB;
- доступно 10-битное представление цвета с максимальной частотой 240 Гц и активным HDR;
- широчайший диапазон регулировки яркости для OLED-монитора – высокие результаты как для SDR, так и для HDR, но результаты зависят от используемого режима APL Stabilize;
- высокая стабильность цветовой температуры в большинстве заводских пресетов;
- поддержка всех необходимых технологий адаптивной синхронизации в широком рабочем диапазоне (особенно при использовании функции LFC на AMD);
- высокая скорость отклика и плавность изображения на экране при полном отсутствии режимов Overdrive;
- низкая задержка вывода — 2,5 мс — и отсутствие пропуска кадров даже на частоте 240 Гц;
- высочайшая равномерность свечения на светлом поле (и оттенках серого) по уровню цветовой температуры и яркости после дезактивации функции Corner Dim в разделе OLED Care;
- отличные углы обзора и стабильность изображения;
- полное отсутствие Glow-эффекта и идеальный чёрный;
- отсутствие различимого кристаллического эффекта, абсолютно чистая картинка и отсутствие cross-hatching;
- один из самых доступных и продвинутых мониторов в рассматриваемом классе.
Недостатки:
- плохая заводская настройка – особенно это касается общей контрастности и ЦТ оттенков серого;
- сильный бандинг-эффект и предрасположенность к окрашиванию в чёрный цвет всех ближайших тёмных полутонов — это особенность почти всех OLED, и решается она регулировкой параметра Black Equalizer 2.0 (и частично Gamma), с которым вы сможете полностью отказаться от глубоких теней, — так себе вариант, но лучше, чем его отсутствие;
- Triangle RGB-структура пикселей, как в первом поколении QD-OLED, негативно влияющая на качество проработки мелких элементов и текста, – можно частично решить с помощью утилиты MacType и специально созданных для подобных мониторов профилей настроек.
Может не устроить:
- в комплекте поставки нет USB Type-C-кабеля;
- интерфейс USB Type-C имеет мощность зарядки всего 18 Вт PD – несерьёзно на фоне части конкурентов и современных запросов потребителей с соответствующими ноутбуками;
- монитор не добрался до заявленных пиковых 250 нит в SDR при 100 % APL и 1000 нит в HDR на 2-3 % APL в любых режимах проверки – таковы факты, но на реальную работу устройства это фактически никак не влияет;
- полуглянцевая/глянцевая поверхность экрана – возможные блики и необходимость хорошей светоизоляции, несмотря на наличие некоего подобия антибликового фильтра;
- отсутствие поляризационного фильтра – изначально «глубокий чёрный» становится блеклым и гораздо более светлым, чем обычная чёрная рамка экрана, при попадании на матрицу яркого внешнего света – пока что ещё одна неприятная особенность QD-OLED;
- работа функции Black Equalizer 2.0 в случае с новинкой напоминает обычную регулировку Gamma – происходит общий подъём гамма-кривых в диапазоне 5-95 %, без выделения более актуальных теней;
- некоторая запутанность настроек, в частности ограничение максимальной яркости в HDR из-за настроек OLED Care и изначально активная функция Corner Dim, ухудшающая равномерность свечения, – для обычного потребителя это сложно;
- режим Reader для снижения нагрузки на глаза настроен невыразительно – в основном снижена только цветовая температура, и ничего более;
- «грязные» однородные поля при сильном снижении яркости экрана – напоминает кристаллический эффект в смеси с плохой равномерностью по яркости и ЦТ – ещё одна особенность OLED, пускай и выраженная гораздо слабее, чем у всех W-OLED-решений;
- можно поверить в «отсутствие мерцания у OLED», а можно вспомнить, что OLED не могут не мерцать: каждое изменение яркости пикселей сопровождается изменением напряжения на них, а в случае с динамичной картинкой это происходит до 240 раз в секунду – это не ШИМ в прямом понимании этого термина, а пульсации, которые, впрочем, тоже могут вызывать усталость глаз.































































































